2021年7月2日金曜日

Grafana x Prometheus連携

Prometheus:
イベントの監視と警告に使用される無料のソフトウェアアプリケーション

Grafana:
分析およびインタラクティブな視覚化を可能にする、マルチプラットフォームで動作するオープンソースのWebアプリケーションである。


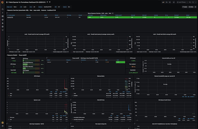
イメージ:














1)ホーム画面で、Add your first data souceを選択する。 


2)以下、Prometheusを選択











3)次に、PrometheusURLを指定する。







































4)インポートを行うことで、完了となる。





0 件のコメント:

コメントを投稿

Roo Code + LM Studio 最強ローカルAI開発環境

 AIによるコード生成が当たり前になった今、エンジニアが次に求めるのは「自分のコードベースをすべて把握した上での提案」です。VS Code拡張の  Roo Code(旧Cline)  は、プロジェクト全体をスキャンして記憶する「セマンティック検索(RAG)」機能を備えています。 ...