課題:
grafanaを介して、CPUの閾値オーバーした場合、Lineに通知されることを検証してみる。
手順:
■アラートの通知を設定
1)ベルのマークを選択 > Nitification chasnnnelsタブからAdd channnelを選択する。
2)Name: line test(適当)
3)Type: LINE
4)Token: 以下のサイトで発行した物を使用する
https://notify-bot.line.me/ja/
5)Saveを行う。
以下のように作成できていることが把握できる。
■ダッシュボードの作成
1)Dashboardを選択
2)Add new pannelを選択
■ダッシュボードの作成
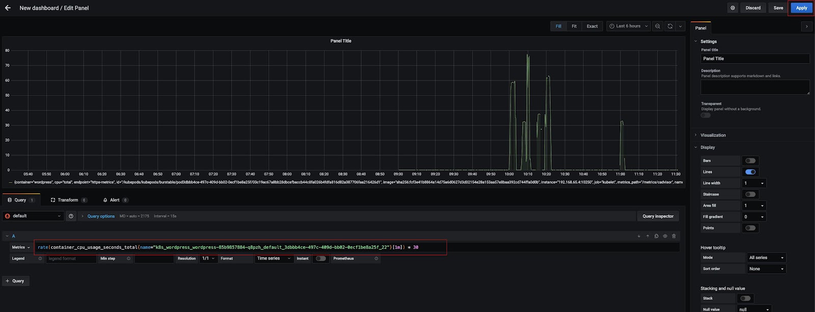
Metorics: 今回、対象のコンテナのCPU使用率(例:60%)をトリガーに
Lineに通知する実験を行いました。
コンテナのCPU使用率の閾値:
1)Metricsにクエリを挿入する。
1分平均のリクエスト数からどれくらい増えているかというクエリになる。
sum(rate(container_cpu_usage_seconds_total[1m])) by (pod) * 30
2)Applyを押す
->以下のグラフが表示されていることが把握できる。
■アラートルールの作成
次に上記で作成した閾値に対してのアラート通知を行ってみる
1)Alertタブを選択 > Create Alertを押す。
メモ(アラート通知のフローについて):
アラートまでのフローとして以下になる
グリーン -> オレンジ(Pending) ->レッド(通知を行う)
以下、赤枠の色が変化していくことになる。
2)Evaluate every:1m
->状態変化の判定(間隔)を決める箇所
3)For:2m
->pending判定から2分以上を継続して閾値オーバーになった場合、通知を行う。
4)IS ABOVE: 60
->上記の値を超えると閾値オーバーになる。
5)Send to: line test
->上記で作成したLine通知を指定する
6)Message: お試しに作成してみる。
以下、Lensというk8sのモニタリングツールを使って













0 件のコメント:
コメントを投稿